📌 추가 모니터링 툴
구글 크롬 확장 프로그램으로 설치해서 매우 간편하게 활용할 수 있는 Elasticsearch 모니터링 툴
https://chromewebstore.google.com/detail/elasticvue/hkedbapjpblbodpgbajblpnlpenaebaa
► 1. ADD CLUSTER 클릭

► 2. ELK URL PORT 입력

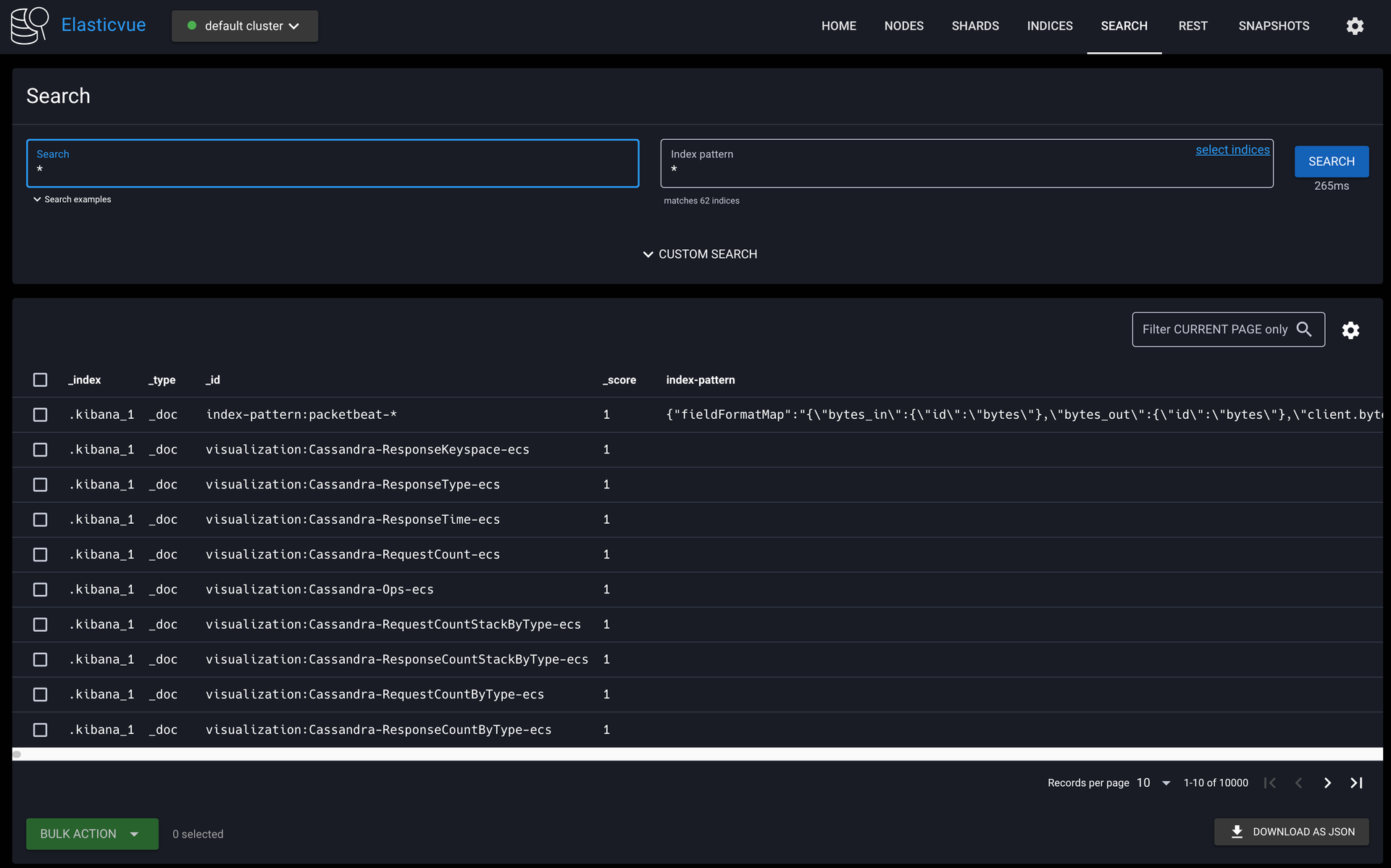
► 3. 모니터링 화면







🚦 Kibana Management
디테일한 모니터링과 Elasticsearch index 설정 및 각종 설정을 하기 위해서는 Kibana Management 기능을 사용해야 한다
📌 Stack Management (Index 용량 및 정책 관리)

Kibnana - Management - Stack Management 에서 index 관리
index 정책 설정 및 전반적인 관리를 할 수 있음

► Index Policy 정책 설정
모니터링 관련된 index 에는 많은 양의 데이터가 쌓이므로 주기적으로 삭제 처리하여 용량을 비워준다
Stack Management - Index Lifecycle Policies

여기서 아래와 같이 삭제 정책 생성 한다

생성된 삭제 정책은 Index Management - Indicies 에서 적용할 수 있다

적용된 삭제 정책은 Index Management - Index Templates 에서 확인할 수 있다

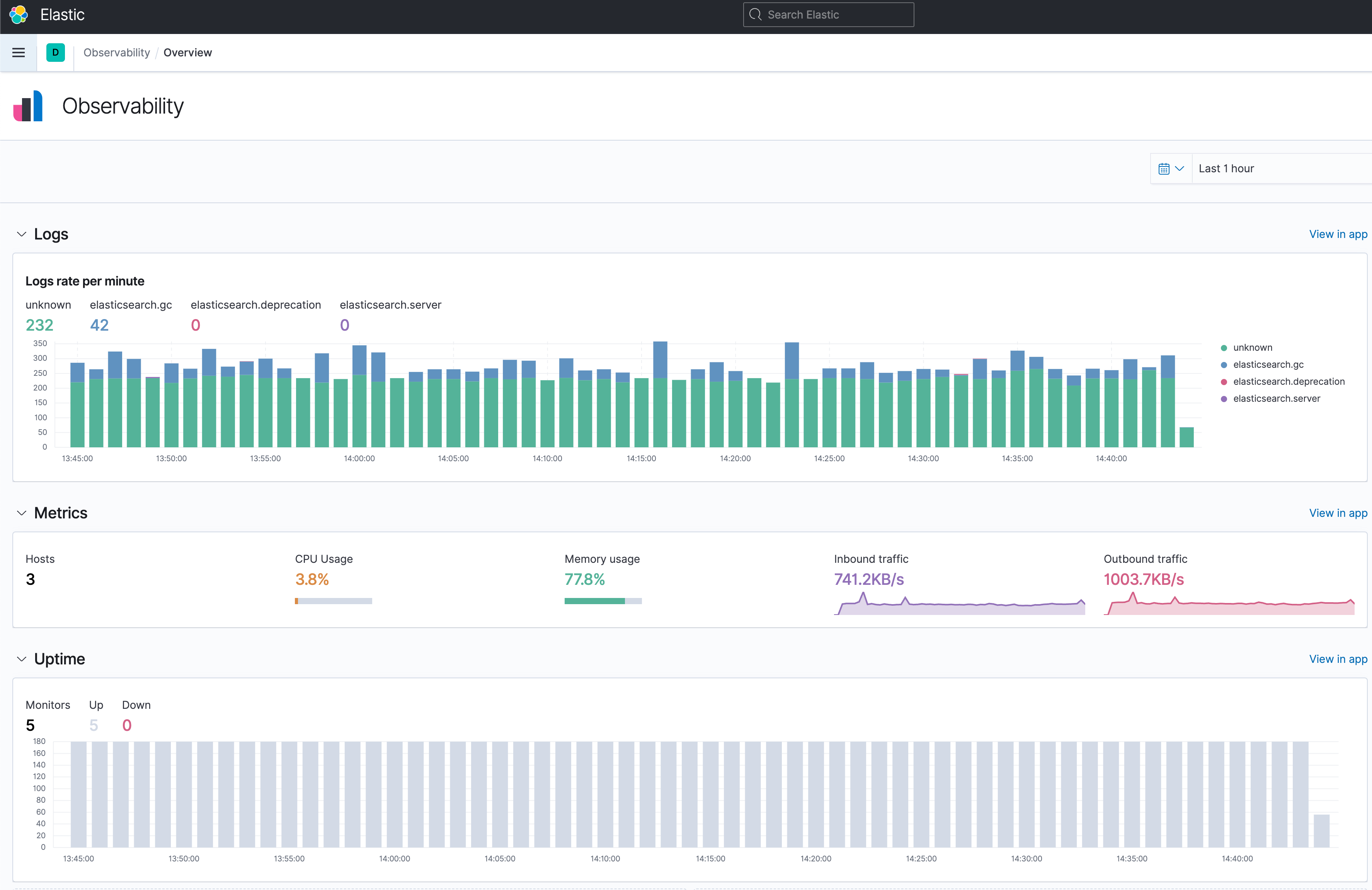
📌 Stack Monitoring (Elasticsearch 모니터링 및 각종 지표 확인)

주로 확인하는 지표들은 아래와 같다
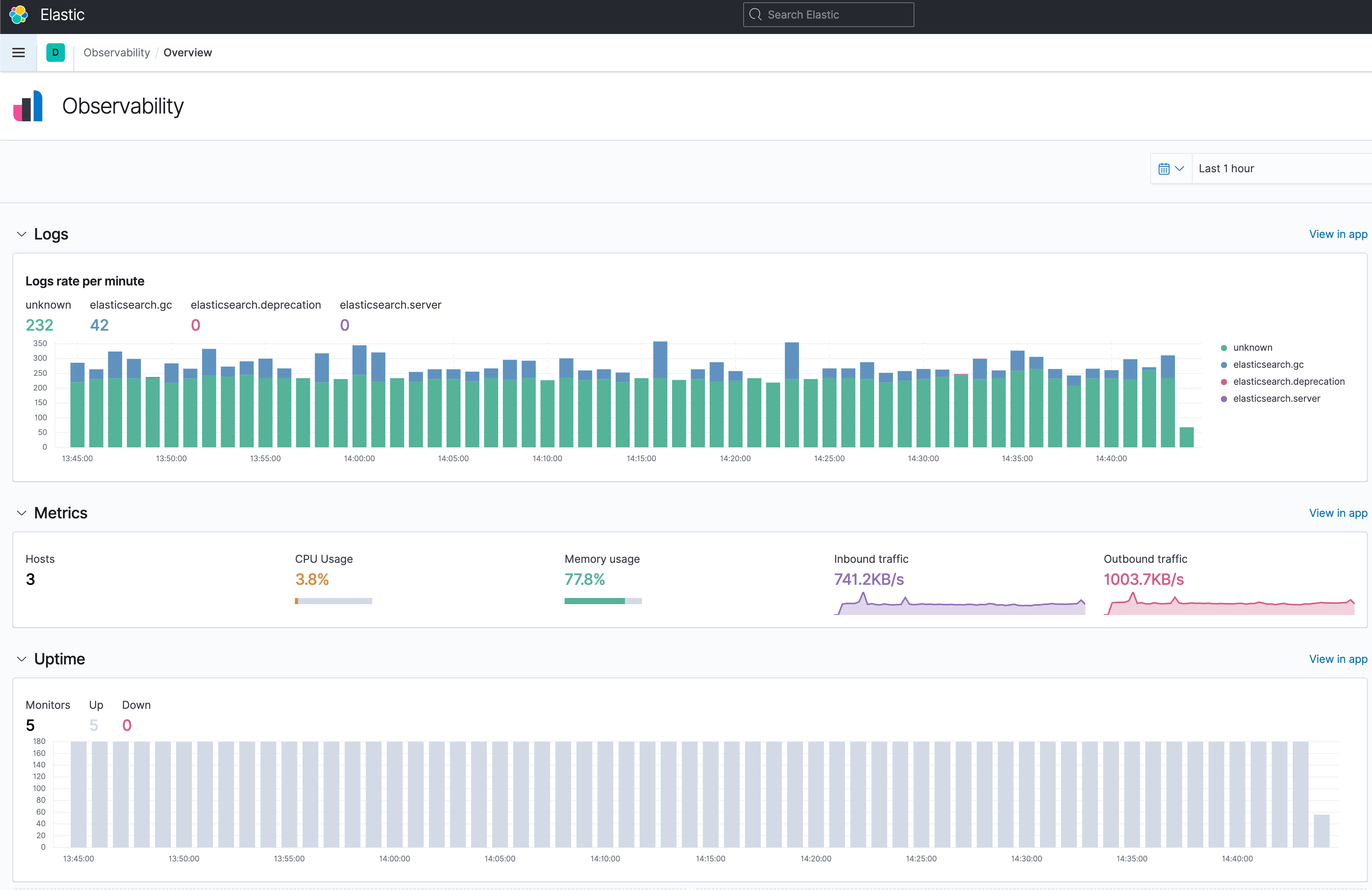
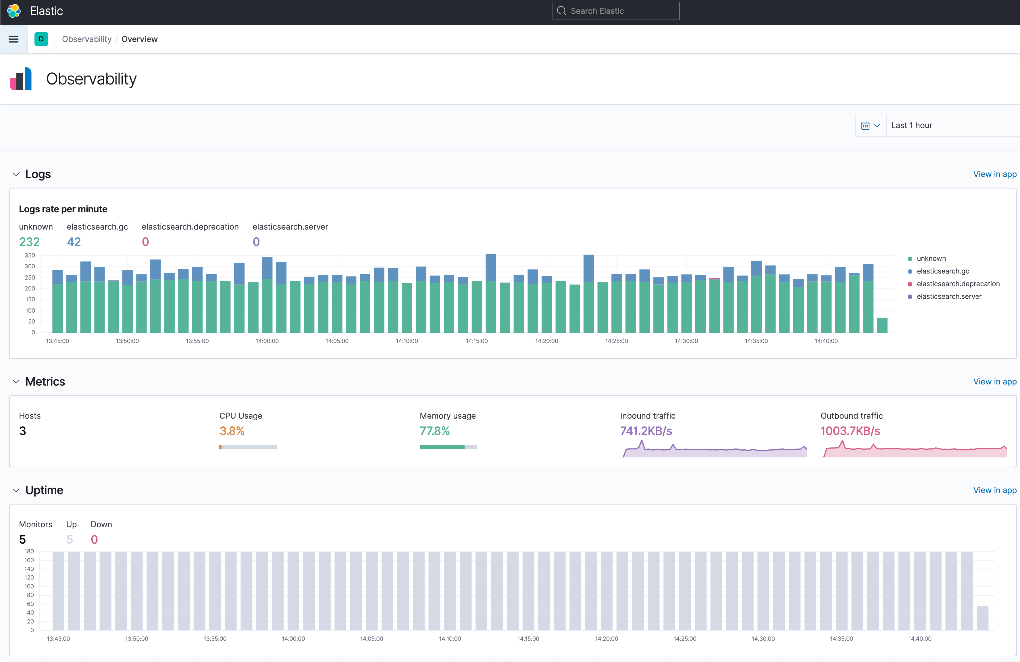
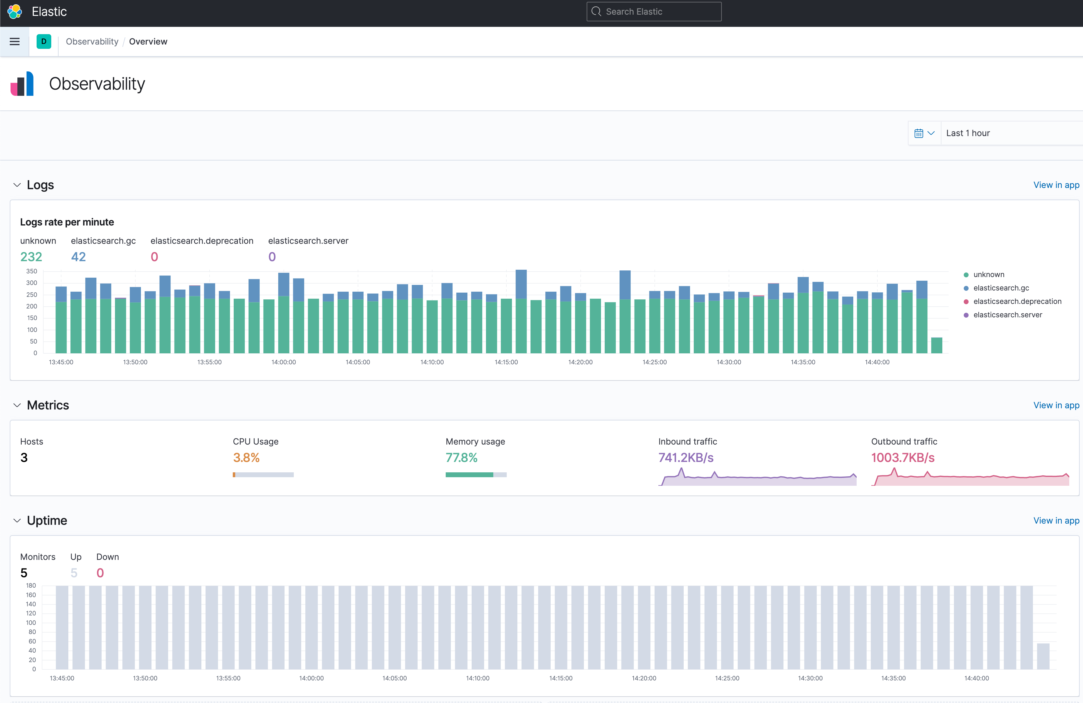
로그, 매트릭, 서버 구동 상태, 서버 리소스 및 처리상태 모니터링
Observability - Overview, Logs, Metrics, Uptime

Management - Stack Monitoring

► Elasticsearch 모니터링
Stack Monitoring - Elasticsearch, Kibana, Logstash, Beats 각각의 요소들을 클릭해 그래프와 상세 지표 확인이 가능하다
Elasticsearch Overview

Elasticsearch Node
Node 정보의 상세 CPU 지표를 확인하기 위해서는 Advanced 탭을 클릭해서 확인해야된다 (Docker Container 로 구동중이라 Overview 탭에서는 확인이 안된다)
현재 마스터 Node 는 ★ 표시가 되어 있으며 상세 지표들을 확인하고 싶으면 각 Node 를 클릭해서 확인하면 된다


'DevOps' 카테고리의 다른 글
| [Docker Swarm ELK Stack] AWS EC2(Ubuntu)에 Docker Swarm 기반의 멀티 노드 ELK Stack 구성 (0) | 2024.07.20 |
|---|---|
| [Docker Swarm ELK Stack] AWS EC2(Ubuntu) ELK AMI 초기 셋팅 (0) | 2024.07.20 |
| [Docker Compose] Kong Gateway(3.7.X) Local 개발 환경 구축 (0) | 2024.07.15 |
| [Docker Swarm ELK Stack] AWS EC2(Ubuntu) 초기 환경 셋팅(Docker, zsh, oh-my-zsh, 테마, 랜덤 이모지 프롬프트) (0) | 2023.09.02 |
| [Docker] docker ps 명령어 및 옵션 사용법 (0) | 2021.08.12 |
댓글